
Enhance Your Garage Door Business & Motivate Your Technicians
Run a smoother business, serve more customers, and grow faster than ever before.


Deep industry expertise. The ultimate garage door ERP.

Dispatch
The VeloDispatch Dispatch System is your central hub for effortless scheduling and team coordination. With a clear calendar and real-time map, dispatchers can instantly assign jobs, balance workloads, and monitor progress throughout the day.
Book Demo
Technician and GPS tracking
Always know where your technicians are and get instant updates on their status.Improve response times and reduce travel costs
Book DemoCall Center
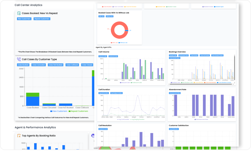
Fast and reliable call center extension tab that is easy and effective to use! Track down your customer service representatives with call shadowing, complete system and agents KPI dashboard!
Book Demo
Warehouse Management
Adjust your warehouses and your warehouse products with only few quick steps! no more package delays but quick and efficient product management and transfer!
Book Demo
Products Cataloge
Take control of your entire product catalog with VeloDispatch’s Inventory Management system. Organize items by category, track quantities, and access key product data in seconds. Stay ahead of demand by preventing shortages and reducing excess stock. With powerful tracking and reporting tools, you’ll make data-driven decisions that save money and improve efficiency. Managing inventory has never been this clear, simple, or effective.
Book Demo
Inventory Management
Organize your company products efficiently to suit your business needs.
Book Demo
Streamlined Payroll
Managing payroll shouldn’t be a weekly headache. With VeloDispatch, you can set up payroll in minutes and generate real-time reports that keep you in control. No more spreadsheets or manual calculations — just automation, accuracy, and simplicity. Our flexible system supports hourly pay, fixed salaries, commissions, or combinations of all three. Whether it’s hourly plus commission, salary plus commission, or tiered commission models, VeloDispatch adapts seamlessly to your business needs.
Book Demo
Everything Technicians Need to Succeed

Door Builder
A comprehensive door configuration tool that allows users to: Browse & Select: Navigate through different door categories like Residential Garage Doors
Technician Management
Impersonate technicians to manage jobs, view real-time locations & availability, and monitor workflows to prevent bottlenecks.
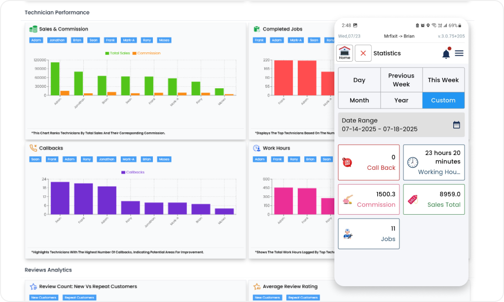
Dashboard
Mobile dashboard for technicians to track performance by day, week, month, year, or custom. Displays key KPIs Call Backs, Hours, Commission, Sales, Jobs with drilldown details on each.
Job & Estimate
Easily track work, manage estimates with instant digital approval & follow-ups, and handle jobs with smart scheduling, live updates, notes/photos, and seamless invoicing.
Checklist
Improve your technicians sales and quickly clean your inventory by creating Good better best exclusive deals for clients depending on their needs!
Opener Builder
Browse and choose opener types (e.g., residential) and customize their parts.
House Profile
Collect every detail needed for accurate quotes and replacements.
Product Exchange
A documented workflow for every product handoff and inventory update.

Why Choose VeloDispatch ?
VeloDispatch
- ✓Real‑time dispatch & technician tracking
- ✓Warehouse & stock transfer feature
- ✓One‑stop door & opener designer
- ✓Flexible pricing
- ✓Inventory Advantage
- ✓Real Time Dispatch System
- ✓Customizable checklists
- ✓Configurable packages & policies
Other Softwares
- ✕Limited customization
- ✕Slow platforms
- ✕Expensive pricing
- ✕Inaccurate real time GPS tracking
- ✕Poor inventory management
- ✕Lesser package bundles or deals
What Teams Are Saying
Real outcomes from real garage door companies.
VeloDispatch cut our average time-to-book from 9 minutes to 4.
Techs start the day with everything they need—no more ‘where’s my job’ calls.
Deliver 5‑Star Service Every Time
Turn happy customers into repeat business with reviews, service history, and transparent communication.

See Your Potential Gains
Estimated impact
$5,268 / month
≈ $63,216 / year
Why Choose VeloDispatch ?

First Software for Garage Door Services

Built by 20+ Year Industry Veterans
Save Time. Boost Revenue. Grow Fast
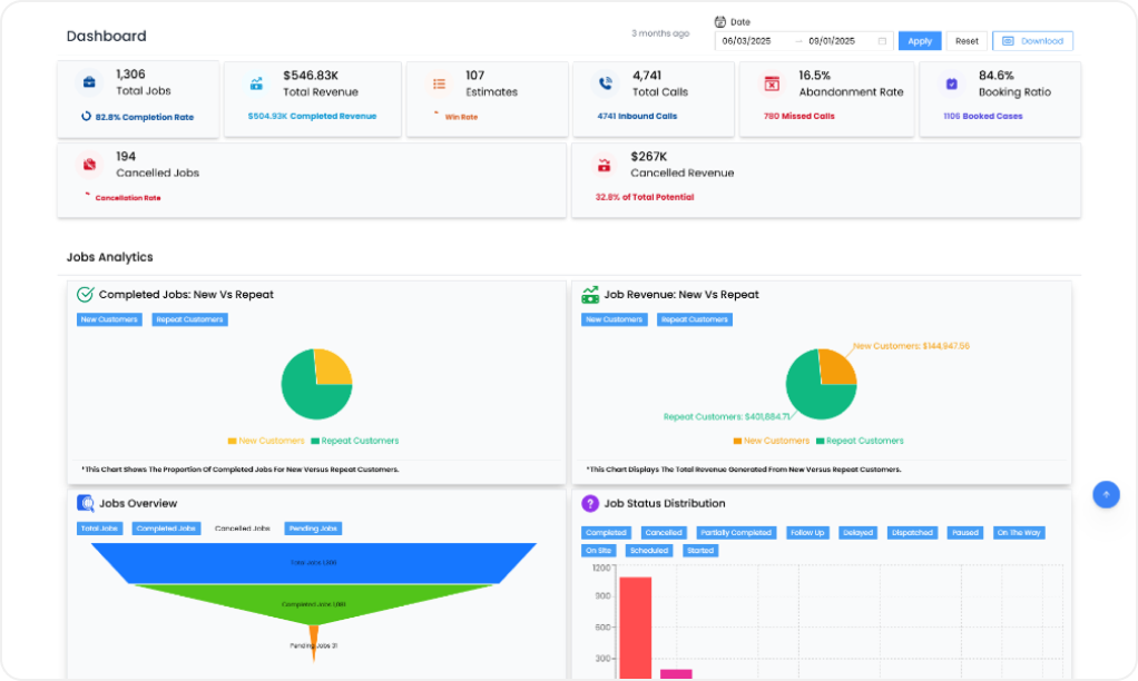
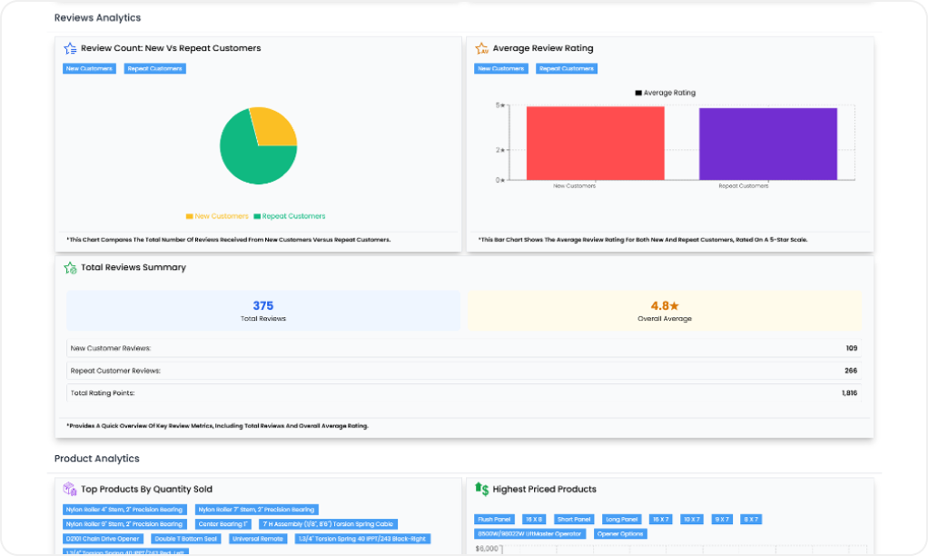
Turn Every Job, Call, and Estimate Into Actionable Insights
Know exactly what drives your business with real‑time dashboards, detailed reports, and powerful KPIs.








Frequently Asked Questions (FAQs)
The VeloDispatch Free Trial
Experience the full power of VeloDispatch with no commitment. For 3 months, explore all the tools you need to streamline dispatching, manage jobs, and boost productivity—completely risk-free. Book a demo today and see how simple and effective running your garage door business can be.
Book Demo





